Deco M5 Review: Mesh Wi-Fi on a Budget

Originally Posted: August 28th, 2020
Last Updated: January 18th, 2021


Deco M5: Mesh Wi-Fi on a Budget

The TP-Link Deco M5 is a low-cost Wi-Fi 5 mesh kit, another in a sea of similar systems. Eero, Linksys Velop, D-Link COVR, Netgear Nighthawk and Netgear Orbi, Google Nest Wi-Fi, Asus ZenWifi, AmpliFi -- the list goes on and on. With so many brands making mesh Wi-Fi kits, how are you supposed to know which one to pick? 

One thing the Deco M5 has going for it is price. I found a 3-piece kit for $169, below a lot of it’s competitors. Most Wi-Fi 5 mesh kits on the market are sold for $200-$300 and up. There is a range of performance and prices for Wi-Fi 5 mesh kits. Deco M5 is on the budget end, even if it isn’t the absolute cheapest. 

What are you giving up for the lower price? Build quality, design, high-end performance, and a better and more capable mobile application. If those kind of things are important to you, the Deco M5 probably won’t impress you much. If all you care about is having good Wi-Fi coverage and spending as little as possible, the Deco M5 is worth considering.

For most people the Deco M5 is a good trade-off, sacrificing things they don't care about and prioritizing Wi-Fi range. I’m going to be comparing the Deco to Eero often, because it is one of the Deco’s main competitors, and I’m more familiar with Eero. 

Setup, Mobile App, and Ease of Use

Setting up the Deco M5 was very simple, it’s the same process as most mesh systems. Download the Deco app, plug them in, run through a quick setup process, and you are done. The main thing to worry about during setup is giving it the correct kind of Internet connection. If possible, plug your main Deco M5 into your modem or modem/router in bridge mode. Do everything you can to avoid double NAT. I covered this in more detail in my Eero setup guide, and the same advice applies here.

Once you have the system setup, the mobile app allows you to do some basic network management, and has a few security features. The Deco app has parental controls, antivirus, QoS, usage reports, and most of the settings you would expect. You can easily setup a guest network, update the Deco units, block devices from your network, and other essential tasks. 

The malicious content filter, intrusion prevention system, and infected device quarantine are provided by Trend Micro, but they don’t offer a lot of reporting or details. I did not receive any alerts or any sign the security features were doing anything during my testing. I wouldn’t consider the built-in security features great, but they can be another level of protection.

The parental controls and device profiles did work for me, though. You are able to setup a device into the broad categories of Child, Pre-teen, Teen, and Adult. You can also control the time of day they are allowed to be connected to the Internet, or set a daily time limit. The profiles can block adult content, games, social networking, and other pre-defined categories. As an example, using the child profile set my Google results to safesearch with no option to disable it. It wasn’t perfect though, and no network-based parental controls are going to be a replacement for on-device controls or the watchful eye of a parent. The best part about these features is there is no cost or subscription to use them, like there is with Eero Secure. 

The Deco app also has some ways to interact with home automation systems, allowing you to control your smart lights, plugs, switches, outlets and other smart devices. I wasn’t able to test this because I don’t have any smart devices in my house, but it’s worth noting. From what I can tell, you can setup triggers for your smart home devices, and receive alerts or perform actions based on triggers like you arriving home, joining the network, or at a certain time of day. There is also Amazon Alexa integration, which lets you do some common tasks via voice commands.

Overall the Deco app is good, and in my few weeks of testing, it performed how you would expect. It isn’t as polished as the Eero app, but the Deco units are cheaper, and all the application features are free.

The Problem with Mesh Wi-Fi

Just like every other mesh Wi-Fi system, the Deco can’t beat physics. Even the best mesh Wi-Fi systems trade maximum speed for extended range. The main issue with mesh systems is relying on wireless backhaul. Every wireless transmission has a potential for interference, attenuation, and all sorts of other issues. When your device transmits to a mesh node, and that mesh node has to re-transmit to your main unit, you have two opportunities for things to go wrong. Using wireless backhaul adds latency, increases airtime usage, and reduces overall throughput. The more wireless “hops” you have, the worse this effect is. If possible, always use wired backhaul instead of wireless.

Dual-band mesh systems like the Deco M5 suffer from this problem more than tri-band systems like the Deco M9 or Eero Pro. With a tri-band system, you typically have two radios for serving clients and one for backhaul. This removes the retransmissions and interference from re-using radios to perform backhaul. The better tri-band systems like the Eero Pro and Deco X9 can dynamically use all three radios as needed, making those systems better for larger, denser, and more challenging environments.

The bottom line is that all wireless transmissions are best effort, and come with comprimises. With mesh networks and wireless backhaul, you will notice worse performance when you’re not connected to the main access point. If possible, always run Ethernet cabling to your access points. This prevents one of the wireless hops, and will dramatically increase throughput and reduce airtime usage. With that out of the way, let’s talk about how the dual-band Deco M5 performs as a wireless mesh.

Deco M5 Performance and Range

There’s nothing special about the performance of the Deco M5, but getting it for this low of a price is.

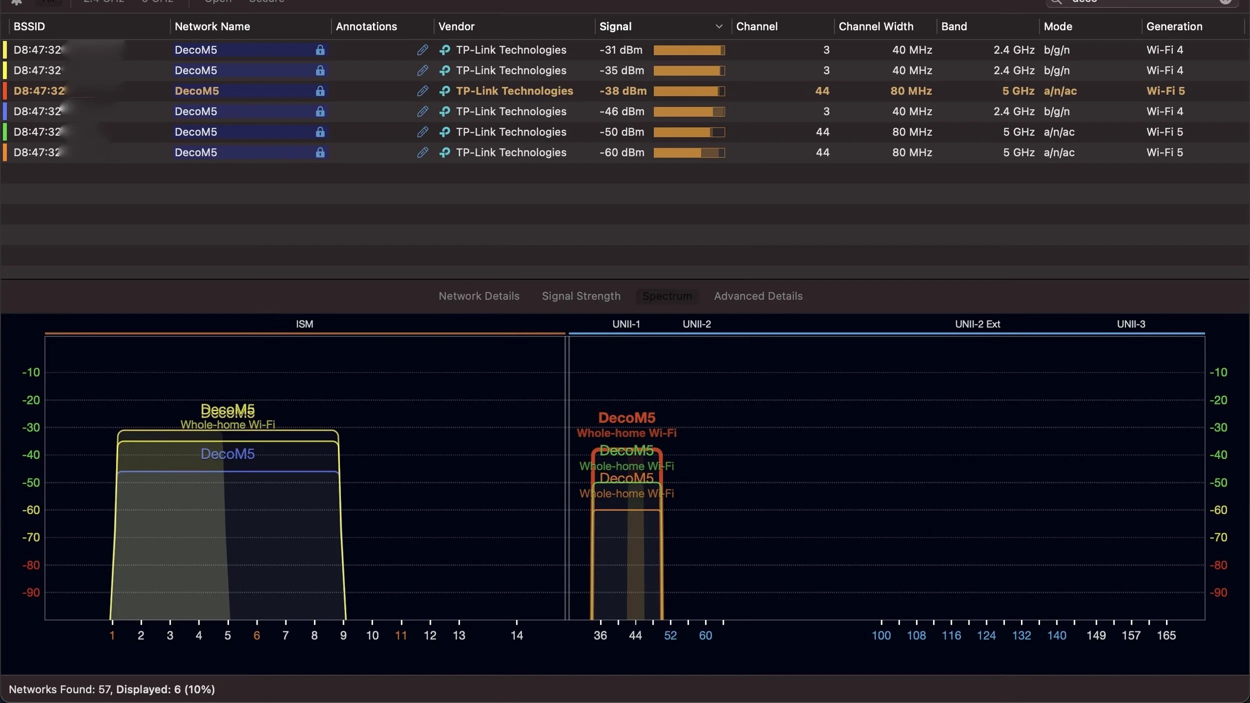
The Deco M5 uses most of the same tricks as the Eero system I recently tested. In some ways, they are very similar. They both use 40 MHz wide channels on 2.4 GHz to improve speed, with really loud radios and antennas designed for long range. Both the Eero and the Deco are good at forcing devices to roam from AP to AP, and making smart routing decisions behind the scenes to provide a seamless experience. Roaming correctly and using dynamic routing for wireless backhaul has a big effect on mesh network quality, and both Eero and Deco do that well. The Deco supports 802.11k/v/r, so roaming should be seamless if you have modern Wi-Fi devices that support those standards.

While roaming around my modestly-sized two story house, I saw all 3 nodes operating at maximum power. If I was able to, I would turn down the transmit power, or step down to only 2 rather than 3 units. With Wi-Fi, more transmit power isn’t always better. Despite the Deco units being a bit too loud, It was able to handle all the extra power well. I never noticed any clients joining the wrong AP, or staying connected to one further away. Both of those things happened to me with the truly terrible Netgear Nighthawk MK62. In that regard, the Deco M5 was the best low-cost mesh system I’ve tested.

It's hard to represent Wi-Fi performance in any sort of definitive way. I don’t have a lab to test these systems in, or a repeatable system for getting directly comparable results. I wish I was able to be more scientific with my testing, but for now I just have my house and my devices. I don't have the claimed 5500 square feet to fully test, but I was able to get acceptable performance at the edge of my back yard, roughly 50 feet and one brick wall away from the main unit. This is very similar to the range and performance I got with the Eero and Eero Pro systems.

A lot of reviews of Wi-Fi systems will show you a single speed test result, which tells you nothing. Speed tests, especially to public speed test servers on the Internet, are not a reliable way to measure performance. I also tested throughput using iPerf3, and got the expected 300-400 Mbps near the main AC1300 base station in ideal conditions. When connected to a mesh node, throughput dropped to 100-200 Mbps, depending on how close I was to the node. When at the corner of my yard about 50 feet and one brick wall away, throughput hovered around 50 Mbps. All of that is in line with what you can expect from any AC1300 access point with a decent antenna.

Deco lineup and model explanation

There are a lot of different models, and it took me a while to make sense of them. It helps to know what the letters represent.

 Deco Model Identifications

  • X = 802.11ax, AKA WI-Fi 6

  • M = 802.11ac, AKA Wi-Fi 5

  • E = M, but with 100 Mbps ports. Avoid these. 

  • P = Included powerline adapters

  • W = Mesh kits

There are also generations to worry about, especially in the M line:

  • M5 is the latest generation of Wi-Fi 5 kits

  • M3 and M4 are older, bigger, dual-band AC1200 units

  • The M3 3-pack includes one M4R router and two M3W beacons, which is as confusing as it sounds.

  • The really cut down models start with E. The E3 is the same as the M3, but with 100 Mbps ports. I do not recommend anyone buy a Deco E3 kit, there are better budget options which don’t limit you to 100 Mbps ports.

It's a lot to process, and TP-Link doesn't make it easy. If you try searching for Deco on any major e-commerce site, you end up with a messy lineup that doesn't make the differences clear. If you ignore all the noise, you end up with the models that are worth considering

Currently available Wi-Fi 5 kits:

  • M5: AC1300 dual-band

  • M9: AC2200 tri-band

    • M9 = M5 with a second 867 Mbps 5 GHz radio. This extra radio will make the biggest difference in larger, or more dense networks. Only consider upgrading to the M9 if you have a lot of Wi-Fi devices or a challenging home to cover. 

Currently available Wi-Fi 6 kits:

  • X20: Low-end, dual-band, Wi-Fi 6 AX1800

    • The W3600 kit includes two X20 units

    • This kit will perform similar to the M5, due to it only supporting the low end of Wi-Fi 6 link rates and spatial streams.

  • X60: Mid-range, dual-band, Wi-Fi 6 AX3000

    • This kit will allow you to see some of the higher link rates available with Wi-Fi 6, on clients that support it.

Coming soon:

  • X90: Upcoming high-end Wi-Fi 6, Tri-band AX6600

  • X96: Upcoming high-end Wi-Fi 6, Tri-band AX6600 with 6 GHz backhaul.

    • This looks to be TP-Link's first Wi-Fi 6E product

Is it Worth Paying More for Something Else?

As with most technology buying decisions, the answer depends on a lot of factors.

I was pleasantly surprised with the performance and features of the Deco M5. The app is good enough, all the features are free, and the Wi-Fi coverage was above average. The Deco lacks some of the polish and features of the higher-end Wi-Fi systems, but for most people that probably doesn’t matter. There’s a reason why the Deco M5 is a consistent top seller. Just like the cheapest Eero kit, it’s pretty amazing what kind of value you can get from cheaper mesh systems. If you want good mesh Wi-Fi on a budget, the Deco M5 delivers.

If you want something with more polish, it might be worth stepping up to the basic $249 Eero kit. If you have a larger space to cover or a lot of devices, it might be worth stepping up to a tri-band system like the Deco X9 or Eero Pro. If you want something that’s more future-proof, you should consider a Wi-Fi 6 system. Good Wi-Fi 6 mesh systems are still hard to find, and some of them can be eye-wateringly expensive, but they will give you much better performance and last longer before needing to be replaced.

Honestly, I think most people won’t be able to tell the difference between all the systems I just mentioned. The Deco M5 was the first budget Wi-Fi system I’ve tested that came without any significant compromises. If you just want Wi-Fi that works and covers your whole house, the Deco M5 delivers good-enough performance and great value.

Evan McCann

Nerd writing about Wi-Fi, Networking, Ubiquiti, and Apple.

Previous
Previous

eero Wi-Fi 6 Hardware is Coming Soon

Next
Next

Dave Lee: "Don't wait."